Home
ERPNext Projects Management | نظام ERP لإدارة المشاريع والمهام
الانظمة و التطبيقات الانظمة و التطبيقات

ERPNext الحل الذكي لإدارة أعمالك

نظام ERPNext يجمع كل أنظمة شركتك في منصة واحدة متكاملة تمنحك رؤية شاملة، كفاءة أعلى، وتحكما كاملا يقودك لنمو أسرع وقرارات أدق.

نظام إدارة المشاريع و المهام التخطيطية في ERPNext

مع ERPNext لم تعد إدارة المشاريع مجرد تتبع مهام بل أصبحت أداة استراتيجية لقيادة الأداء والإنتاجية. من الشركات الهندسية إلى وكالات التسويق، من المقاولين إلى مقدمي الخدمات النظام يمنحك رؤية شاملة واحترافية لإدارة كل مشروع من البداية وحتى التسليم.

المشاريع

تخطيط المشروع وإعداده

ابدأ مشروعك بخطة واضحة وأهداف دقيقة. حيث يتيح لك ERPNext تحديد نطاق المشروع، تقسيمه إلى مراحل مع تحديد تاريخ البداية والنهاية، وتعيين الفريق المعني. يمكنك أيضا ربط المشروع بالعقد أو أمر البيع مباشرة، مما يجعل المعلومات مترابطة منذ لحظة التأسيس. مما يجعل تأسيس منظم وواضح للمشاريع يضمن نجاح التنفيذ.

المشاريع

إدارة المهام والمهام الفرعية

قسم المشروع إلى مهام قابلة للقياس والتوزيع. لكل مهمة يمكنك تحديد الأولوية، المدة، المسؤول، والنسبة المنجزة. يدعم النظام التسلسل الهرمي للمهام (Parent / Child Tasks)، ويتيح عرضها في واجهة Gantt Chart و Kanban Board للمتابعة المرئية مما يعكس وضوح سير العمل وتسريع إنجاز المهام.

المشاريع

تسجيل الوقت وسجلات العمل

راقب وقت الموظفين بدقة عبر Timesheets تربط ساعات العمل بالمشروعات والمهام تلقائيًا. يمكنك احتساب تكلفة الوقت لكل موظف أو نشاط، واستخدامها في الفواتير أو تقارير الأداء. يدعم النظام كذلك الربط مع موديول HR لتحليل إنتاجية الفريق مما يعكس قياس دقيق لتكلفة الجهد وتحسين توزيع الموارد.

المشاريع

الموازنة وتتبع التكاليف

حدد ميزانية المشروع منذ البداية، وتتبع كل المصروفات الفعلية سواء كانت ساعات عمل، مواد، أو مشتريات. يظهر النظام الفرق بين التكاليف المتوقعة والفعلية في الوقت الفعلي، مما يساعدك على اتخاذ قرارات مالية سريعة و يحكم السيطرة على تكاليف المشروع ومنع التجاوزات.

المشاريع

التعاون والتواصل داخل المشروع

ودع رسائل البريد المتفرقة. داخل كل مشروع يمكنك تبادل التعليقات، إرفاق المستندات، وتحديث الحالة فورًا. يُمكن للمديرين والمشاركين مشاهدة آخر التطورات دون الحاجة إلى أدوات خارجية لتعزيز التعاون وتقليل فقدان المعلومات.

المشاريع

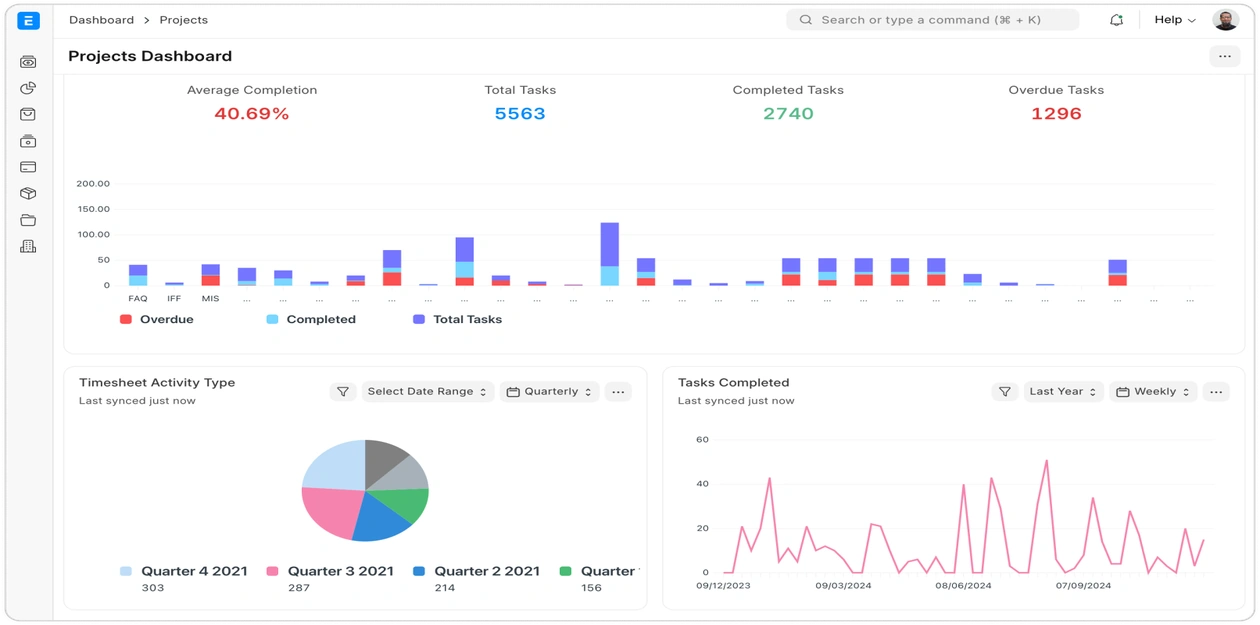
تتبع الإنجاز والمراحل

حدد مراحل رئيسية لقياس التقدم العام، وتتبع نسبة الإنجاز لكل مهمة أو مشروع بالكامل تعرض لوحة القيادة مؤشرات الأداء مثل المدة المتبقية، الأعمال المتأخرة، والتكلفة الإجمالية و رؤية فورية لمدى تقدم المشروع وتحليل الأداء بدقة.

المشاريع

الفوترة والمحاسبة للمشروعات

تحويل الجهد إلى إيراد أصبح أسهل. حيث يمكنك إصدار فواتير بناء على ساعات العمل المسجلة، العقود المحددة، أو النسب المنجزة. ترتبط الفواتير تلقائيا بالمحاسبة العامة، وتُحدث الأرباح في الوقت الفعلي. كل هذا لتبسيط معاملات الإدارة المالية لمشروعاتك وربطها بالإيرادات الفعلية و التقارير التحليلية.

المشاريع

التقارير والتحليلات

احصل على تقارير ذكية حول الأداء المالي والزمني للمشروعات، تحليل الفجوات، ومؤشرات استخدام الموارد. تساعدك هذه البيانات على التنبؤ بالمشروعات المستقبلية وتحسين جودة التخطيط. و اجعل القرارات مبنية على بيانات دقيقة وليس على الحدس.

المشاريع

التكامل مع الادارات الاخرى

يتكامل نظام المشروعات في ERPNext بسلاسة مع كل من المحاسبة لتحديث الإيرادات والنفقات , الموارد البشرية لتسجيل الساعات وتكاليف الموظفين , المشتريات لربط أوامر الشراء بالمشروعات , المخزون لتخصيص المواد للموقع الميداني , ما يجعل دورة المشروع متكاملة ماليًا وتشغيليًا في نظام واحد.

المشاريع
الاسئلة الشائعة الاسئلة الشائعة

إجابات الأسئلة الشائعة حول ERPNext

اليك اهم الاستفسارات التي تكررت من عملائنا، مع إجابات وافية تساعدك على فهم ما تحتاج.

ERPNext مفتوح المصدر، مرن، ويمكن تطويره حسب الحاجة دون قيود أو تراخيص مكلفة.
بينما الأنظمة المغلقة تعتمد على اشتراكات ثابتة وتكلفة تطوير عالية.

نعم، يمكن تخصيص ERPNext بالكامل من خلال إضافة حقول، تقارير، صلاحيات، أو وحدات جديدة.
فريق التطوير لدينا يقوم بضبط النظام ليناسب تماما سير عمل شركتك.

يعتمد على حجم المؤسسة وعدد الوحدات المطلوبة.
لكن عادة يستغرق من 8 إلى 16 أسبوعا، تشمل التحليل، الإعداد، التدريب، والتشغيل الفعلي.

جاهز للتبديل الى نظام ERPNext ؟

اكتشف كيف يمكن لـ ERPNext تحسين كفاءة اعمالك و يوفر الكثير من التكاليف